2022-07-05

跨境电商资讯:shopee的店铺数据分析

卖家对接完招商经理以后经历店铺装修上传新产品,接下来最关注的就是优化店铺提升产品流量和订单,今天我们来分享如何根据店铺的数据来优化店铺:

店铺的基础数据获取方法:

  • 电脑端:【卖家中心>>数据>>商业分析】

  • App端:【我的>>我的商店>>商业分析】

商业分析可以查看哪些版块的数据?

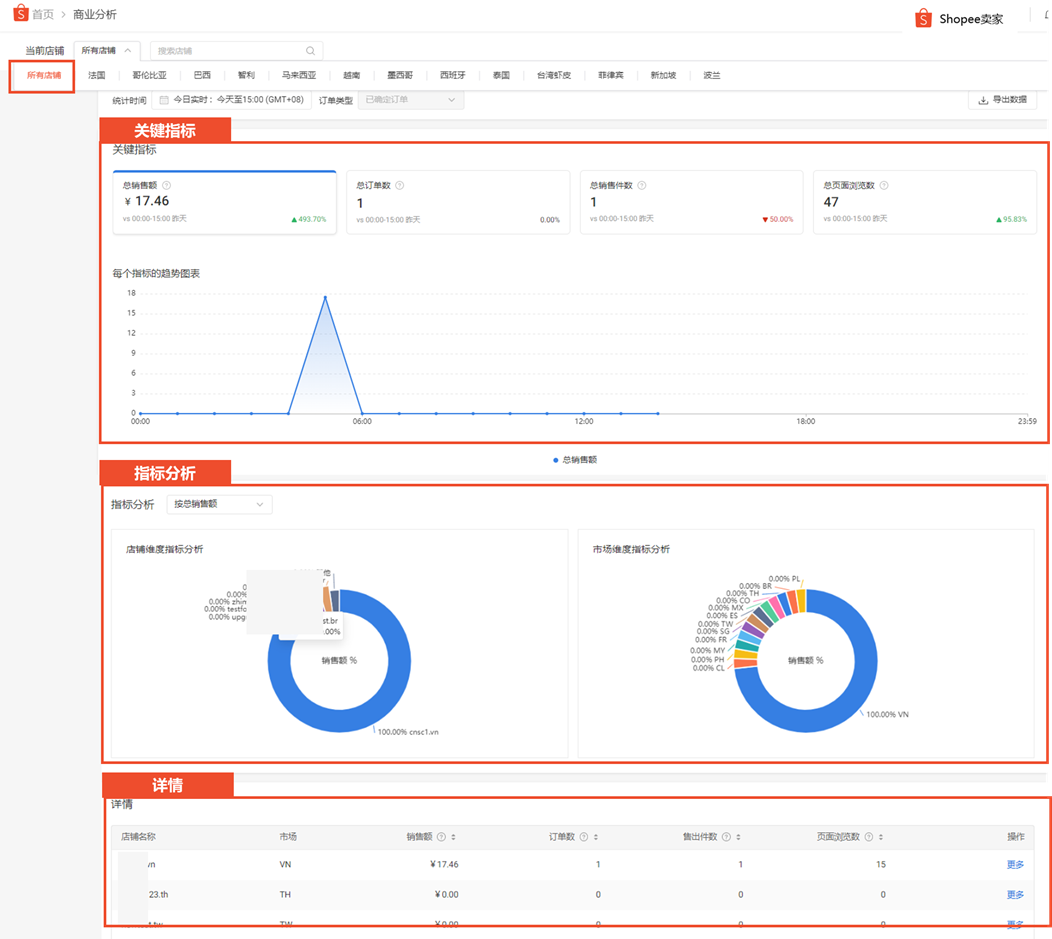
商业分析展示的数据包括仪表板商品销售与服务流量营销(行销)销售辅导共6个版块。

当您刚进入商业分析时,顶部菜单栏默认选择全部店铺,此时可以在仪表板查看所有店铺的以下数据:

关键指标:

  • 统计时间段为【今日实时】:总销售额、总订单数、总销售件数、总页面浏览数

  • 统计时间段为今日实时:总销售额、总订单数、总销售件数、总页面浏览数、已取消的订单、已取消的销售、已退货/退款的订单、已退货/退款的销售

  • 指标分析:各店铺/市场数据指标在总体的占比

  • 详情:所有店铺的销售额、订单数、售出件数、页面浏览数

    < /li>

当您选择某一个店铺时在再仪表板查看改商店的关键指标,我们要根据数据的来优化店铺那至少要选择过去7天或过去30数据来查看。

关键指标

销售额、订单数、已取消的订单、转化率、访客数、页面浏览数、每个订单的销售额、已取消的销售、已退货退款的订单、已退货退款的销售

  • 销售额:主要看增长的趋势,增加说明店铺权重变高

  • 订单数+客单价:看变化的趋势,

  • 转化率:3%~6%是一个比较正常的数据,如果数据偏低想办法再看具体产品去提升转化率

  • 页面浏览数/访客数:数值比例越大说明店铺关联做的还不错。

通过上面的数据我们可以看到店铺是否有成长,有哪些变化

2.买家分析

新买家是多少,回购率是多少?现有买家越多、回购率越高就说明客户越认可我们的服务、产品。

4、商品排名

商品排名可以帮助您从以下4个角度的排名来了解商品的表现:销售额,售出件数,页面浏览数和转化率。

⚠️ 提醒

Shopee App仅支持查看销售额卖家对接完招商经理以后经历店铺装修上传新产品,接下来最关注的就是优化店铺提升产品流量和订� �,今天我们来分享如何根据店铺的数据来优化店铺:店铺的基础数据获取方法:电脑端:【卖家中心>>数据&

原文转载:https://www.kjdsnews.com/a/1065780.html


外贸法:http://www.ikjzd.com/articles/19778
ideal:http://www.ikjzd.com/w/2286
shopee:https://m.ikjzd.com/w/183
海猫:https://m.ikjzd.com/w/1481
缓解需求下降,船公司激进停航!三大联盟取消 61 个航次!附停航跳港汇总:https://m.ikjzd.com/articles/161293
【盘点】东南亚国家跨境电商发展趋势及市场特点:https://m.ikjzd.com/articles/161298
shopee的店铺数据分析(一):https://m.ikjzd.com/articles/161300

No comments:

Post a Comment